기계정비산업기사(변경) (2013년03월10일 기출문제)
1과목 : 공유압 및 자동화시스템
1번
유량제어 밸브를 사용해서 실린더 속도를 제어하는 다음 그림의 회로 명칭은?

2번
공기압 조정 유닛의 구성기기로 적합하지 않는 것은?
3번
압력 릴리프 밸브에서 압력 오버라이드(override)는 어떻게 표현되는가?
4번
공압 실린더의 호칭사항이 아닌 것은?
5번
순수한 공압으로 시퀀스 제어회로를 구성할 때 신호의 간섭을 제거할 수 있는 방법을 열거한 것 중 틀린 것은?
6번
유체의 교축에서 관의 면적을 줄인 부분의 길이가 단면치수에 비하여 비교적 긴 경우의 교축을 무엇이라 하는가?
7번
유압장치에서 유압유의 점성이 지나치게 큰 경우에 나타날 수 있는 현상은?
8번
유압회로에서 작동유를 필요로 하지 않고 실린더가 동작하지 않을 때 작동유를 탱크로 귀환시켜 펌프의 구동력을 절약하는 회로는?
9번
어큐뮬레이터의 사용 목적이 아닌 것은?
10번
다음 중 유압펌프의 이상마모 원인이 아닌 것은?
11번
서미스터에서 온도의 상승에 따라 저항이 감소하는 요소는?
12번
다음 중 릴레이에 의한 제어 시스템과 비교하여 PLC의 특징으로 볼 수 없는 것은?
13번
압력이나 변형 등의 기계적인 양을 직접 저항으로 바꾸는 압력 센서는?
14번
PLC의 입출력 모듈에서 절연회로로 사용되지 않는 것은?
15번
직류 전동기의 구성 요소로 토크를 발생하여 회전력을 전달하는 요소는?
16번
신호발생요소의 신호 영역을 on-off 표시방식으로 표현함으로써 각 신호 발생요소의 작동상태를 알 수 있는 회로 선도는?
17번
스테핑 모터가 사용되는 곳으로 부적절한 것은?
18번
미리 정해 놓은 순서에 따라 제어의 각 단계를 차례차례 진행시키는 제어는?
19번
다음 그림과 같이 두 개의 복동 실린더가 한 개의 실린더 형태로 조립되어 있고 실린더의 지름이 한전되고 큰 힘을 요하는 곳에 사용하는 실린더는?

20번
다음 중 MTTR은 무엇을 의미하는가?
2과목 : 설비진단관리 및 기계정비
21번
"설비에 강한 작업자를 육성" 하는 목적으로 7단계의 활동 내용을 가지고 있는 TPM의 활동은 무엇인가?
22번
회전기계의 간이진단에서 설비의 열화와 관련해서는 속도에 대한 판정기준을 많이 활용하고 있는 이유에 대한 내용으로 틀린 것은?
23번
진동의 측정에서 진동속도의 단위로 맞는 것은?
24번
신뢰성의 평가척도에 관한 설명으로 잘못된 것은?
25번
설비열화를 방지하기 위한 조치로서 부적절한 것은?
26번
경제대안을 수학적으로 비교하는 방법으로 어떤 투자 활동의 수입의 현재 (혹은 연간) 등가가 지출의 현재 (혹은 연간) 등가와 똑같게 되는 이자율로 경제성을 평가하는 방법은?
27번
설비진단 기법 중 해당 되지 않는 것은?
28번
소음을 차단시키기 위하여 차음벽을 설치하였더니 소음이 증가하였다. 소음이 증가한 요인으로 적당한 것은?
29번
다음은 컴퓨터를 이용한 설비배치기법이다. 자재운송비용을 최소화시키기 위한 배치기법으로 운반비용은 운반 장비의 효율성과 무관하고 운반비용은 운반거리에 비례하여 증가한다는 가정으로 정량적으로 분석하는 기법은?
30번
진동차단기의 기본 요구 조건이 아닌 것은?
31번
진동측정을 할 때 사용하는 진동센서의 종류가 아닌 것은?
32번
다음 용어에 대한 설명 중 틀린 것은?
33번
보전효과를 측정하는 기준 중 틀린 것은?
34번
보전작업 표준화의 목적은 보전작업의 낭비를 제거하여 효율성을 증대시키기 위한 것이다. 다음 중 보전표준의 종류가 아닌 것은?
35번
기계진동의 방진대책으로 발생원에 대한 대책과 거리가 먼 것은?
36번
기름을 회전체에 떨어뜨려 미립자 또는 분무상태로 만들어 급유하는 밀폐부의 급유법은?
37번
설비보전 자재관리의 활동영역과 거리가 먼 것은?
38번
설비를 제품별, 공정별 또는 지역별로 나누어 계획과 관리를 담당하는 설비관리의 조직 형태는?
39번
음원으로부터 단위시간당 방출되는 총 음에너지를 무엇이라 하는가?
40번
체계적인 설비관리를 수행함으로서 얻을 수 있는 효과가 아닌 것은?
3과목 : 공업계측 및 전기전자제어
41번
1차 지연요소에서 시정수의 응답을 바르게 설명한 것은?
42번
비유전율이 1인 유전체는 어느 것인가?
43번
다음 ( )에 알맞은 것으로 나열한 것은?

44번
조절기 또는 수동 조작기기에서 조절 신호를 조작량으로 바꾸어 제어대상을 움직이는 부분으로 구성된 계측계의 구성요소는?
45번
출력 특성이 좋고 사용하기 쉬우므로 기계 및 지반진동에 가장 많이 사용되는 진동센서는?
46번
신호 변환기에서 변위 센서로 많이 사용되며, 변위를 전압으로 변환하는 장치는?
47번
다음 그림은 어떤 논리 회로를 나타낸 것인가?

48번
주기 T = 50[ms] 이면 주파수[Hz]는 얼마인가?
49번
소자상태에서 트랜지스터의 이미터와 컬렉터 사이의 저항 값은?
50번
제어량에 따른 분류에서 프로세서 제어라고 볼 수 없는 것은?
51번
두 가지 서로 다른 금속선을 양끝을 상호 융착시켜 회로를 만든 것은 무엇이라 하는가?
52번
40[Ω]의 저항에 5[A]의 전류가 흐르면 전압은 몇 [V]인가?
53번
전자의 전하량은 얼마인가?
54번
다음 중 3상 유도전동기의 속도 제어법이 아닌 것은?
55번
다음에서 전력을 나타내는 단위가 아닌 것은?
56번
다음 논리회로 중 두 개의 입력이 모두 "0" 일 때에만 출력이 "1" 이 되는 회로는?
57번
다음 중 논리회로의 불 대수식을 간략화 하는데 사용되는 규칙으로 옳지 않는 것은?
58번
다음 그림은 제어밸브 고유 유량 특성에 대한 것이다. ①번 곡선에 해당되는 특성은?

59번
방사선식 액면계 중 방사선 빔(beam)의 차폐유무의 원리로 2위치 검충용도로 제작된 액면계는?
60번
축전기의 정전용량을 C[F], 전위차를 V[V], 저장된 전기량을 Q[C]라고 할 때 정전 에너지를 나타내는 식 중 옳지 않는 것은?
4과목 : 기계정비 일반
61번
키(key)맞춤 시 기본적인 주의사항으로 틀린 것은?
62번
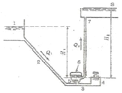
물의 낙차를 이용하여 흐르는 물을 갑자기 차단함으로서 순간적인 관내의 압력이 상승하게 되는데 이와 같이 압력을 이용하여 낮은 곳의 물을 높은 곳으로 퍼올리는 그림과 같은 펌프는?

63번
축의 회전수가 1600rpm일 때 센터링 기준 값으로 적정한 것은?
64번
3상 220V 50Hz용 유도전동기를 3상 220V 60Hz 전원을 사용하면 어떻게 되는가?
65번
볼트, 너트에 녹이 발생하여 고착을 일으키는 원인으로 가장 거리가 먼 것은?
66번
다음중 정비용 체결 공구가 아닌 것은?
67번
보통 밸브박스가 구형으로 만들어져 있으며 구조상 유로가 S형이고 유체의 저항이 크나 전개까지의 밸브 리프트가 적어 개폐가 빠른 밸브는?
68번
록타이트로 접착된 곳이 분리되지 않을 경우 그 부분을 몇 ℃ 정도로 가열하여 분리하는가?
69번
접착제의 종류 중 용매 또는 분산매의 증발에 의하여 경화되는 것은?
70번
다음 중 버니어 캘리퍼스의 용도로서 적합하지 않은 것은?
71번
게이지의 압력 0.5kgf/cm2의 압력으로 공기를 이송시키고자 한다. 적절한 공기기계는?
72번
변속기를 분해할 때 유의사항이 아닌 것은?
73번
강관의 양 끝에 나사를 절삭하여 관이음을 할 때 많이 사용하는 나사는?
74번
더블 너트라고도 하며 처음에 얇은 너트로 조이고 다시 정규 너트를 사용하여 조잉하는 체결방식은?
75번
이의 맞물림이 원활하여 이의 변형과 진동, 소음이 작고 큰 동력의 전달과 고속운전에 적합한 기어는?
76번
다음 중 리프트 밸브 (lift valve)의 종류가 아닌 것은?
77번
다음 중 펌프의 부착계기가 아닌 것은?
78번
상승된 압력을 직접 도피시켜 게통을 보호하는 밸브는?
79번
평행 축형 감속기에 사용되는 기어는?
80번
체인을 걸 때 이음 링크를 관통시켜 임시 고정시키고 체인의 느슨한 축을 손으로 눌러보고 조정해야 하는데 아래 그림에서 S - S'가 어느 정도일 때 적당한가?

연도별
- 2020년08월22일
- 2020년06월06일
- 2019년08월04일
- 2019년04월27일
- 2019년03월03일
- 2018년08월19일
- 2018년04월28일
- 2018년03월04일
- 2017년05월07일
- 2017년03월05일
- 2016년08월21일
- 2016년05월08일
- 2016년03월06일
- 2015년08월16일
- 2015년05월31일
- 2015년03월08일
- 2014년08월17일
- 2014년05월25일
- 2014년03월02일
- 2013년08월18일
- 2013년06월02일
- 2013년03월10일
- 2012년08월26일
- 2012년05월20일
- 2012년03월04일
- 2011년08월21일
- 2011년06월12일
- 2011년03월20일
- 2010년05월09일
- 2010년03월07일
- 2009년07월26일
- 2009년05월10일
- 2009년03월01일
- 2008년07월27일
- 2008년03월02일
- 2007년08월05일
- 2007년03월04일
- 2006년08월16일
- 2006년03월05일
- 2005년08월07일
- 2005년03월20일
- 2005년03월06일
- 2004년08월08일
- 2004년03월07일
- 2003년08월10일
- 2003년03월16일
- 2002년08월11일
- 2002년03월10일